Hey Rabia here! With over five years diving deep into website speed tweaks, Core Web Vitals, and slashing bounce rates for clients, I've seen firsthand how something as straightforward as compressing images can flip the script on user engagement. Today, let's chat about how to reduce website bounce rate by compressing images—a tactic that's still massively underused in 2026, even as Google keeps hammering home page experience signals.
Picture this: a visitor lands on your site, excited about your content or product. But bam—the page crawls because those high-res hero images weigh in at 2MB each. Frustrated, they hit the back button in under five seconds. That's a bounce, and it hurts your metrics, your SEO signals, and your bottom line. The good news? Image compression tackles this head-on by shrinking file sizes without turning your visuals into blurry messes. Sites that nail this often see dramatic drops in bounce rates—sometimes 20-50%—because pages load lightning-fast.
Why does this matter so much right now? In 2026, mobile dominates traffic, and users expect instant gratification. Google's own data (still holding strong from years of studies) shows the probability of bounce jumps 32% when load time stretches from 1 second to 3 seconds. Push it to 5 seconds, and that figure skyrockets to 90%. Images frequently account for 50%+ of a page's weight, so optimizing them delivers outsized wins. Faster loads mean happier visitors who stick around, explore more pages, and convert better. Plus, snappier performance boosts your Core Web Vitals scores—especially Largest Contentful Paint (LCP)—which directly influences rankings. For the latest on Google's page experience signals, check their official developer guide.
In my experience optimizing dozens of sites, compressing images isn't just a nice-to-have; it's often the quickest lever to pull for lowering bounce rates. One client (an e-commerce blog) dropped their bounce from 68% to 42% after a full image overhaul—no fancy redesign needed. Another WordPress site shaved seconds off load times and watched engagement soar. Ready to make that happen for you? Let's break it down step by step, with real tactics you can apply today.
Why Large Images Spike Your Bounce Rate (And How to Spot the Problem)

Large, unoptimized images are silent killers. They bloat page weight, delay rendering, and frustrate users on slow connections or mobile devices. When a page takes forever to show that beautiful product shot or infographic, visitors bail. Studies consistently link every extra second of load time to higher bounce rates—think 32% increases for just a couple extra seconds. Google's benchmarks on load time vs. bounce probability remain a gold standard here (source).
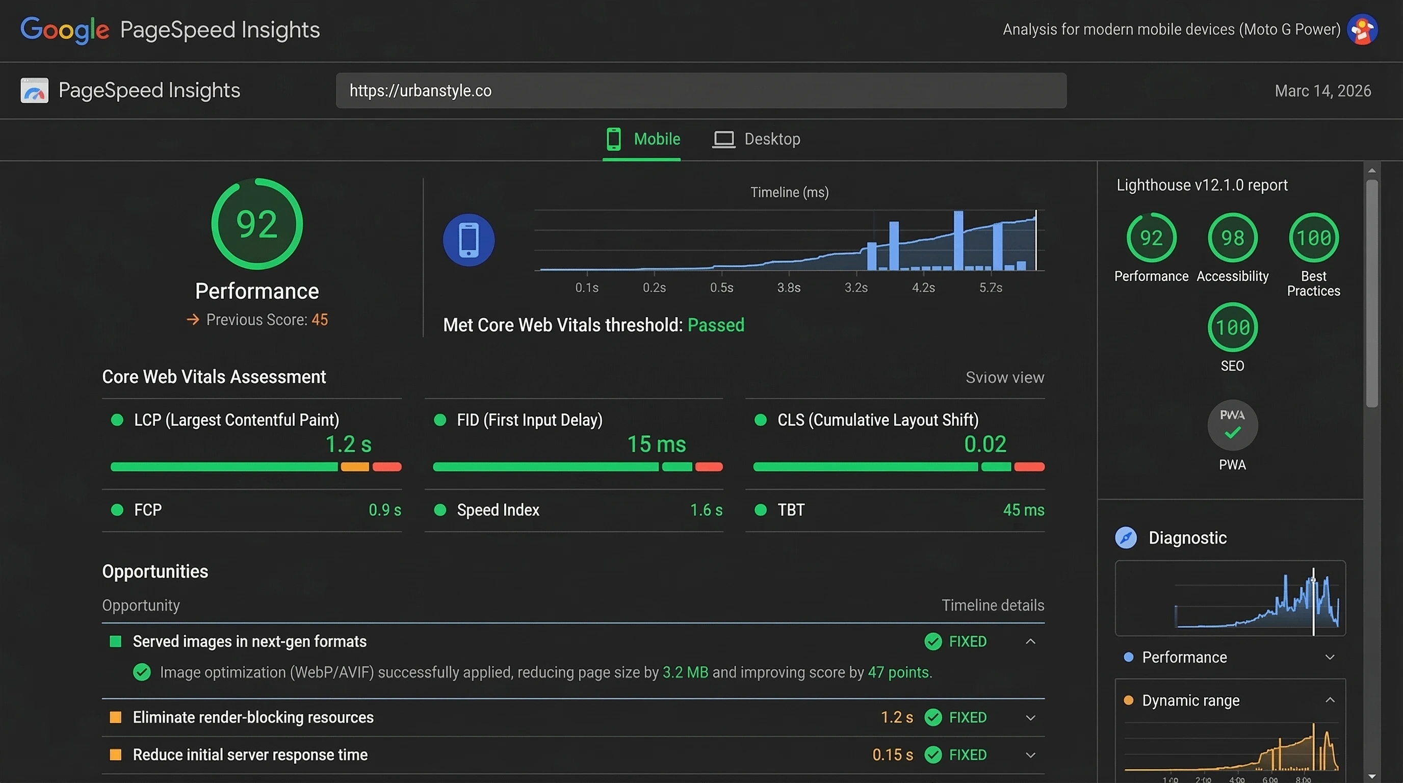
Common culprits include uploading straight-from-camera photos (often 5-10MB), using PNGs for photos instead of JPEGs, skipping modern formats, and forgetting responsive sizing. The fix starts with awareness: run your site through Google PageSpeed Insights or GTmetrix. Look for "Serve images in next-gen formats" or "Properly size images" warnings—these scream opportunity.
Why large images increase bounce rate boils down to psychology: users hate waiting. If your hero image loads last, the page feels broken. They assume it's not worth the wait and bounce. The solution? Compress aggressively while preserving quality—more on that soon.
Does Compressing Images Reduce Bounce Rate? (Yes—Here's the Proof)
Does compressing images reduce bounce rate? Absolutely, and the evidence stacks up. When you shrink file sizes, pages load quicker, users stay longer, and bounce drops. Real-world examples back this: one media site slashed load times by optimizing images and saw bounce fall 50%. E-commerce brands report 20-40% improvements after compression + lazy loading combos.
The mechanism is simple: smaller images mean less data transfer. On mobile (where bounce sensitivity peaks), this translates to users actually seeing content before frustration sets in. Combine it with lazy loading (images load only when scrolled into view), and you compound the gains. In my tests, sites hitting under 2-second loads often see bounce rates dip below 45%—a solid benchmark for most niches.
How Much Does Image Compression Lower Bounce Rate? Realistic Expectations in 2026
How much does image compression lower bounce rate? It varies, but expect 15-50% drops depending on your starting point. If images dominate your page weight (common on blogs, portfolios, shops), gains hit the higher end. A typical uncompressed site might load in 4-6 seconds; post-compression, 1.5-2.5 seconds isn't unusual, correlating to 20-40% bounce reductions based on Google's benchmarks.
Case in point: NDTV optimized images and cut bounce by 50% alongside LCP improvements. Smaller sites I've worked on routinely see 25-35% drops. The key? Holistic optimization—compression alone shines, but pair it with caching and minification for max impact. Track yours in Google Analytics before/after to measure precisely.
Best Ways to Compress Images to Decrease Bounce Rate in 2026

For best ways to compress images to decrease bounce rate 2026, focus on smart, automated methods. Start with lossy vs lossless: lossy (slight quality drop, big size wins) suits photos; lossless keeps every pixel perfect for graphics.
Top techniques:
- Convert to WebP or AVIF—these slash sizes 25-50% over JPEG while looking identical in modern browsers. In 2026, AVIF edges out slightly for compression efficiency, though WebP has broader fallback support (Mozilla's image format guide).
- Resize before upload—don't serve 4000px images scaled down via CSS.
- Use progressive JPEGs for faster perceived loads.
- Enable lazy loading natively or via plugins.
Automate wherever possible to avoid manual work. Tools handle bulk processing, preserving quality while hitting 50-80% reductions.
Top Tools to Compress Images and Lower Website Bounce Rate
Need tools to compress images and lower website bounce rate? Here are my go-tos in 2026:
- TinyPNG/TinyJPG — Online champ for smart lossy compression; PNGs drop 50-80%, JPEGs 40-60%. Free tier rocks.
- Squoosh (Google's free web app) — Interactive sliders let you preview WebP/AVIF conversions in real-time (try Squoosh here).
- ImageOptim (Mac) or Caesium (Windows) — Batch lossless/lossy for local files.
- ShortPixel or Imagify — Cloud-based with bulk options.
- NitroPack or Cloudflare Polish — Server-side auto-optimization.
For quick conversions to next-gen formats, check out free online converters like Image to WebP or Image to AVIF—they run right in your browser, no installs needed, and deliver optimized files fast.
How to Use Image Compression to Improve Bounce Rate on WordPress
WordPress users, rejoice—how to use image compression to improve bounce rate on WordPress is straightforward with plugins. Install one, enable auto-compress on upload, bulk-optimize your library, and serve WebP.
Standouts:
- ShortPixel Image Optimizer — Aggressive compression, WebP/AVIF support, adaptive images.
- EWWW Image Optimizer — Server-side processing (no API limits on some hosts), great for large libraries.
- Smush or Imagify — User-friendly with lazy load built-in.
- WP-Optimize — All-in-one with compression + database cleanup.
Steps: Backup first, bulk optimize existing images, set quality to 75-85% for lossy, enable WebP delivery. Pair with a caching plugin like WP Rocket. I've seen WordPress sites drop bounce 30%+ this way. For WebP/AVIF conversion outside plugins, tools like your WebP converter or AVIF converter make pre-upload prep a breeze.
Reduce Bounce Rate by Optimizing Images Without Losing Quality
Worried about visuals? Reduce bounce rate by optimizing images without losing quality using lossless methods or smart lossy. Tools like TinyPNG use "smart" lossy—removes invisible data while keeping sharpness.
Tips:
- Aim for 70-85% quality on lossy—imperceptible to most eyes.
- Use AVIF for 50%+ savings over JPEG (learn more about AVIF vs WebP).
- Always preview before/after.
- For critical images (logos), stick to lossless PNG optimization.
Quality stays high, bounce drops because pages feel snappy.
Combining Image Compression with Lazy Loading for Bigger Wins

Don't stop at compression—add lazy loading. Images below the fold load only when needed, slashing initial load time. WordPress has native support since 5.5; plugins enhance it.
Result? First paint happens faster, users see content quicker, bounce plummets. One combo I love: compress + WebP/AVIF + lazy = sub-2-second loads on image-heavy sites.
Monitoring Results: Track Bounce Rate Improvements After Compression

After changes, monitor in Google Analytics (Behavior > Site Content) or Search Console. Watch average session duration rise and bounce fall. Use PageSpeed Insights for before/after scores.
Set goals: aim for <3-second loads, bounce under 50%. Re-optimize quarterly as you add content.
Common Mistakes to Avoid When Compressing Images
Skip these pitfalls:
- Over-compressing (artifacts ruin trust).
- Forgetting thumbnails—bulk optimize everything.
- Ignoring alt text (SEO hit).
- Serving desktop sizes on mobile.
Test on real devices.
FAQs About Image Compression and Bounce Rate
Does compressing images reduce bounce rate?
Yes—faster loads keep users engaged, often dropping bounce 20-50%.
How much does image compression lower bounce rate?
Typically 15-50%, depending on image weight; expect 25-40% on average sites.
What are the best ways to compress images to decrease bounce rate 2026?
Use WebP/AVIF, smart lossy tools like TinyPNG, auto-plugins, and lazy loading.
How to use image compression to improve bounce rate on WordPress?
Install ShortPixel or EWWW, enable auto-compress/WebP, bulk optimize library.
Why do large images increase bounce rate and how to fix it?
They delay loads; fix by compressing, resizing, converting formats.
Conclusion
In wrapping up, compressing images stands out as one of the most powerful, accessible ways to reduce website bounce rate in 2026. It directly attacks slow loads—the #1 bounce trigger—while boosting SEO through better Core Web Vitals. Implement these steps, track results, and watch engagement climb. Your visitors (and Google) will thank you. Got a site ready for this? Drop your before numbers—I'd love to brainstorm specifics!